跳到主要内容
版本:0.15

Grafana

GreptimeDB 服务可以配置为 Grafana 数据源。 你可以选择使用以下三个数据源之一连接 GreptimeDB 与 Grafana:GreptimeDB、Prometheus 或 MySQL。

GreptimeDB 数据源插件

GreptimeDB 数据源插件(v2.x)基于 ClickHouse 插件开发并附加了特定于 GreptimeDB 的功能。 该插件完美适配了 GreptimeDB 的数据模型, 从而提供了更好的用户体验。

安装

GreptimeDB 数据源插件目前仅支持在本地 Grafana 中的安装, 在安装插件前请确保 Grafana 已经安装并运行。

你可以任选以下一种安装方式:

  • 下载安装包并解压到相关目录:从发布页面获取最新版本,解压文件到你的 grafana 插件目录
  • 使用 Grafana Cli 下载并安装:
    grafana cli --pluginUrl https://github.com/GreptimeTeam/greptimedb-grafana-datasource/releases/latest/download/info8fcc-greptimedb-datasource.zip plugins install info8fcc
  • 使用我们 预构建的 Grafana 镜 像,已经提前包含了 GreptimeDB 数据源插件 docker run -p 3000:3000 greptime/grafana-greptimedb:latest

注意,安装插件后可能需要重新启动 Grafana 服务器。

Connection 配置

在 Grafana 中单击 Add data source 按钮,选择 GreptimeDB 作为类型。

grafana-add-greptimedb-data-source

在 GreptimeDB server URL 中填写以下地址:

http://<host>:4000

在 Auth 部分中单击 basic auth,并在 Basic Auth Details 中填写 GreptimeDB 的用户名和密码。未设置可留空:

  • User: <username>
  • Password: <password>

然后单击 Save & Test 按钮以测试连接。

基础查询设置

在进行所有类型查询选择前,需要先设置要查询的数据库和表

设置项对应值
Database选择数据库
Table选择表格

DB Table Config


Table 查询

当查询结果不包含时间列时可以选择 Table 类型进行查询

设置项对应值
Columns选择要查询的列,可多选
Filters设置筛选条件

Table Query


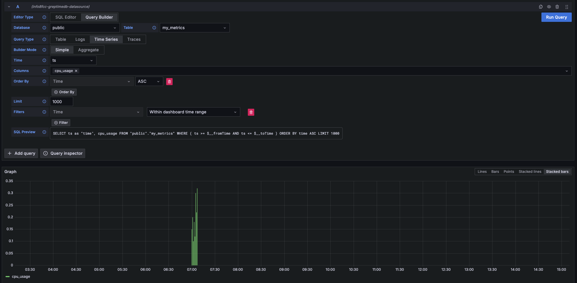
Metrics 查询

当查询结果包含时间列数值列时可以选择 Time Series 类型进行查询

主要设置项对应值
Time选择时间列
Columns选择数值列

Time Series


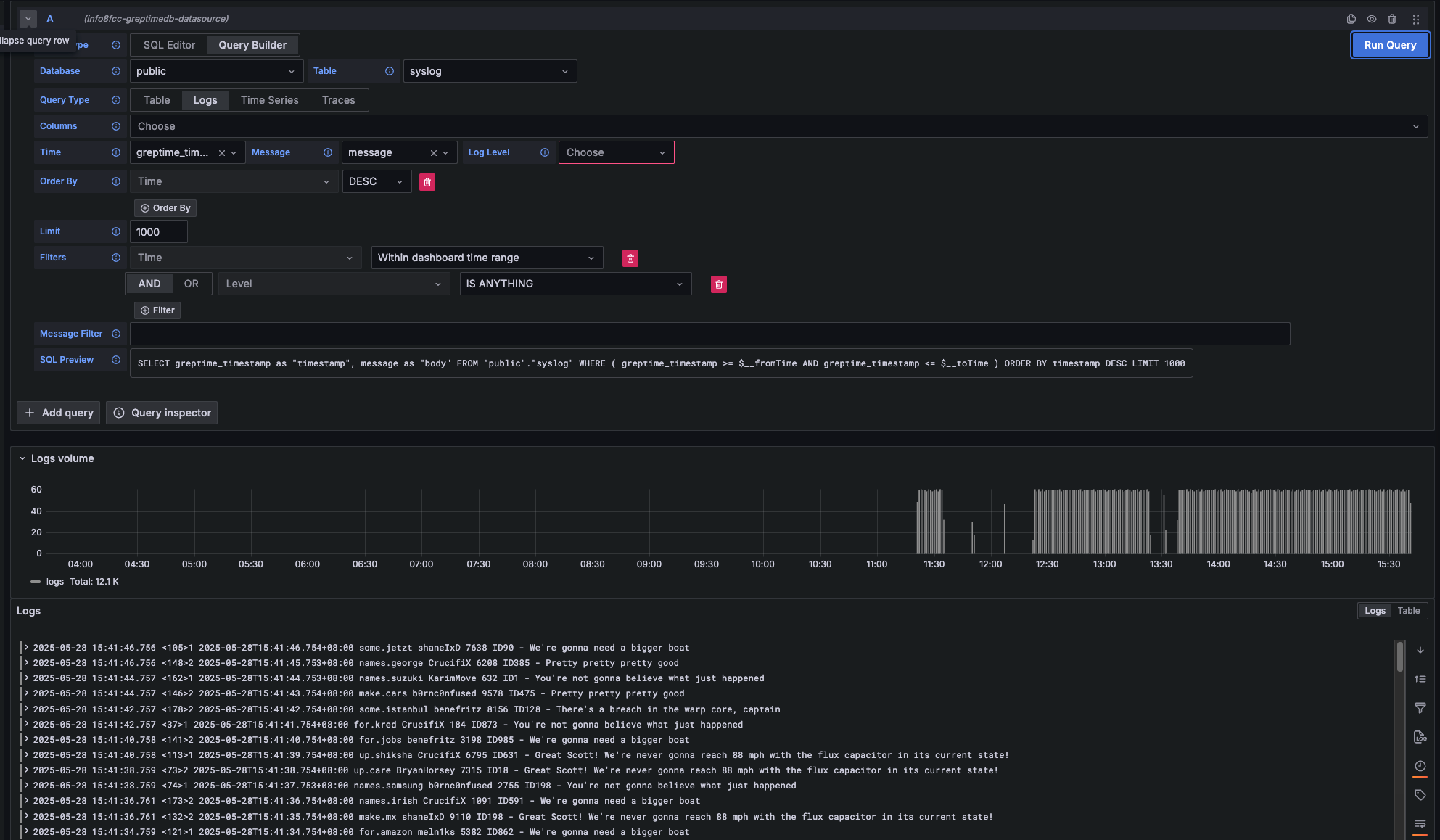
Logs 查询

当要查询 Logs 数据时选择 Logs 类型进行查询

  • Logs: 对日志数据进行查询。需要设置 Time 列和 Message 列。
主要设置项对应值
Time选择时间列
Message选择日志内容列
Log Level日志等级(非必填)

Logs


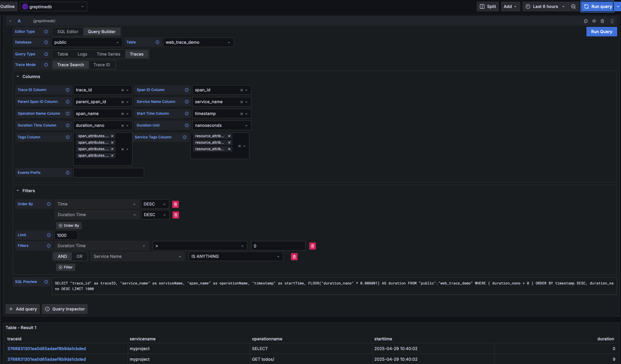
Traces 查询

当要查询 Traces 数据时选择 Traces 类型进行查询

主要设置项对应值
Trace Model选择 Trace Search 以查询 Trace 列表
Trace Id Column初始值 trace_id
Span Id Column初始值 span_id
Parent Span ID Column初始值 parent_span_id
Service Name Column初始值 service_name
Operation Name Column初始值 span_name
Start Time Column初始值 timestamp
Duration Time Column初始值 duration_nano
Duration Unit初始值 nano_seconds
Tags Column可多选,对应以 span_attributes 开头的列
Service Tags Column可多选,对应以 resource_attributes 开头的列

Traces

Prometheus 数据源

单击 Add data source 按钮,然后选择 Prometheus 作为类型。

在 HTTP 中填写 Prometheus server URL

http://<host>:4000/v1/prometheus

在 Auth 部分中单击 basic auth,并在 Basic Auth Details 中填写 GreptimeDB 的用户名和密码:

  • User: <username>
  • Password: <password>

在 Custom HTTP Headers 部分中点击 Add header:

  • Header: x-greptime-db-name
  • Value: <dbname>

然后单击 Save & Test 按钮以测试连接。

有关如何使用 PromQL 查询数据,请参阅 Prometheus 查询语言文档。

MySQL 数据源

单击 Add data source 按钮,然后选择 MySQL 作为类型。在 MySQL Connection 中填写以下信息:

  • Host: <host>:4002
  • Database: <dbname>
  • User: <username>
  • Password: <password>
  • Session timezone: UTC

然后单击 Save & Test 按钮以测试连接。

注意目前我们只能使用 raw SQL 创建 Grafana Panel。由于时间戳数据类型的区别,Grafana 的 SQL Builder 暂时无法选择时间戳字段。

关于如何用 SQL 查询数据,请参考使用 SQL 查询数据文档。